I am building a megabase, currently supplying half blue belts of science everywhere. I have backed up materials everywhere, tuned by building enough laboratories. However, the following phenomenon shows:
This is while researching Artillery shell range 8, the research before was robot workerspeed 13. I would expect that these 2 lines are on the same level, not with some minor offset.
Save is available on request, pure vanillla.
[0.18.28] Artillery researches faster than robot worker speed
Re: [0.18.28] Artillery researches faster than robot worker speed
Well they take different science packs, its probably just something to do with that
If you can provide the save game we can take a look, but likely there is nothing going wrong here
If you can provide the save game we can take a look, but likely there is nothing going wrong here
Re: [0.18.28] Artillery researches faster than robot worker speed
The upload is too big for the forum, but here is a dropbox link. I am sure that both science packs are supplied equally, but you can see for your self.
https://www.dropbox.com/s/g2j85dkykno25zo/0.18.zip?dl=0
https://www.dropbox.com/s/g2j85dkykno25zo/0.18.zip?dl=0
Re: [0.18.28] Artillery researches faster than robot worker speed
Are you using loaders in your save? There's a good chance this is the same issue as here: viewtopic.php?p=496100#p496100
If you want to get ahold of me I'm almost always on Discord.
Re: [0.18.28] Artillery researches faster than robot worker speed
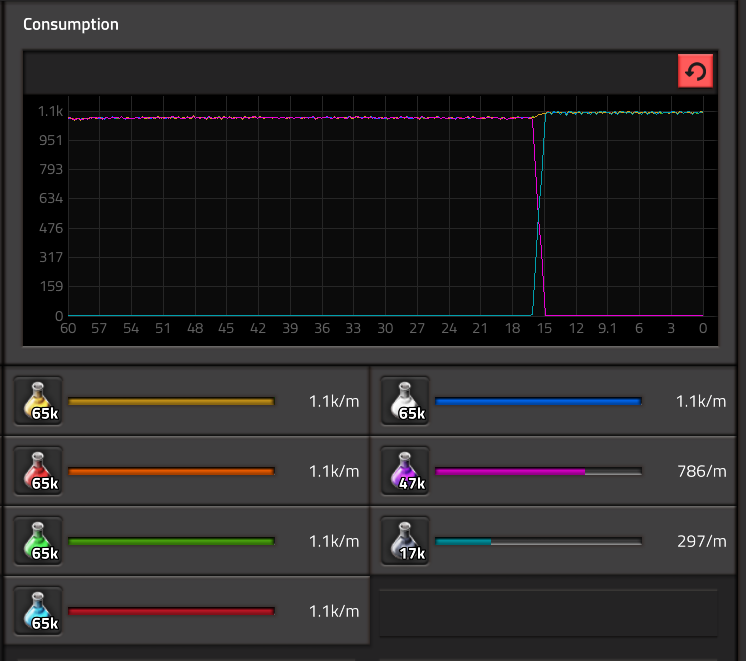
Found the problem, two of your labs aren't getting any purple science, you somehow got some yellow science on the wrong lane and it's clogging up the belt.
- Attachments
-
- Screenshot.png (4.38 MiB) Viewed 2259 times
Re: [0.18.28] Artillery researches faster than robot worker speed
I am sorry about wasting your time, as ususal, the problem lies between the chair and the keyboard 


