[MOD 0.12.X] promfacto: Factorio metrics in Prometheus
Posted: Tue Aug 09, 2016 12:08 am
promfacto
Why would you want this? Prometheus lets you store oodles of data cheaply, so you can look back over the entire history of your game. It also provides a powerful query language to work with the data. Grafana lets you build dashboards to present this data in different ways, slicing and dicing and zooming in and so forth. Think how useful the Production metrics you get in game by pressing 'p' are - this is the same idea but more flexible and for more things, e.g. pollution, fluids stored, mining, chest contents, etc. Sadly the full production stats themselves are not available, though they will be in Factorio 0.13 I think (this mod is not yet compatible with 0.13.)
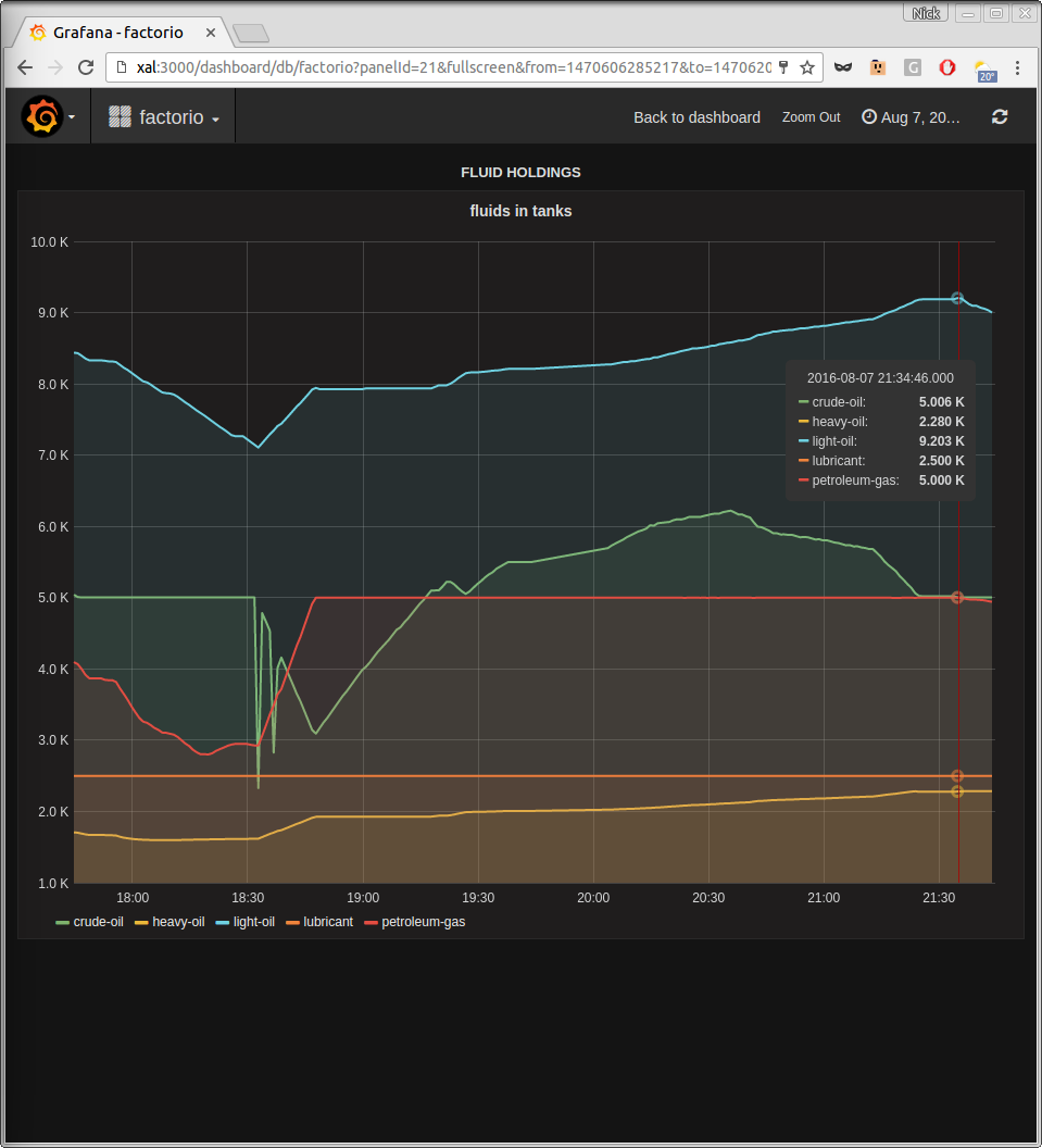
Here's an example panel showing fluid storage. You can see at 18:30 I turned on the oil train. First crude stored dipped while it was en route, then it returned almost to normal as it was unloaded, and production of light/heavy/petroleum started rising. The train made one more trip, fetching a somewhat smaller batch of crude, then I turned it off again.
This has only been tested on Linux. In principle it could be made to work on any OS, but the more different the OS is from Linux the more work it's likely to be.
- Name: promfacto
- Version: 0.1.4
- Factorio-Version: 0.12.35
- Description:
- License: MIT
- Release: 2015-08-08
- Download-Url: Download
- Website: this thread
- Dependencies: Enhanced by modified YARM and Advanced Logistic System (zips available at above Download link)
- Category: Helper
Why would you want this? Prometheus lets you store oodles of data cheaply, so you can look back over the entire history of your game. It also provides a powerful query language to work with the data. Grafana lets you build dashboards to present this data in different ways, slicing and dicing and zooming in and so forth. Think how useful the Production metrics you get in game by pressing 'p' are - this is the same idea but more flexible and for more things, e.g. pollution, fluids stored, mining, chest contents, etc. Sadly the full production stats themselves are not available, though they will be in Factorio 0.13 I think (this mod is not yet compatible with 0.13.)
Here's an example panel showing fluid storage. You can see at 18:30 I turned on the oil train. First crude stored dipped while it was en route, then it returned almost to normal as it was unloaded, and production of light/heavy/petroleum started rising. The train made one more trip, fetching a somewhat smaller batch of crude, then I turned it off again.
This has only been tested on Linux. In principle it could be made to work on any OS, but the more different the OS is from Linux the more work it's likely to be.